中隴環境專利工藝技術分享|雙氧水脫硫
來源:人氣:642發表時間:2025-03-21
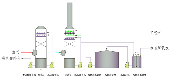
雙氧水脫硫是采用27.5%雙氧水(過氧化氫溶液)經稀釋到8.5%的安全濃度后進行塔內脫硫。過氧化氫在酸性溶液中將二氧化硫氧化,生成硫酸。硫酸可以和水以任一比例混溶,不會造成過飽和結晶,造成結垢堵塞問題。因此,采用雙氧水法脫硫工藝提高了系統的可靠性,降低了投資及運行費用。同時稀硫酸可以作為化工原料出售,不會產生二次污染問題。

煙氣中SO2的脫除過程是分兩部完成的:
第一步 氣液傳質和水合過程
煙氣中SO2分子與水接觸時,溶解在水中,并與水分子結合為亞硫酸:

第二步 氧化吸收

副反應,雙氧水分解:




① 流程簡短,投資省:雙氧水脫硫采用單塔設計,吸收反應和副產品的回收均在塔內完成,配套設備少而精,流程簡短,控制簡便,可操作性強,無需額外增加操作人員,有效節約投資成本、運行成本和占地空間。
② 脫硫效率高:雙氧水脫硫裝置高效、方便,過氧化氫脫硫活性強、反應速率快,對氮氧化物亦有較高的脫除率,脫硫脫硝同時進行。
③ 精確控制:雙氧水脫硫系統根據吸收前后二氧化硫濃度,采用計量控制系統精確的控制過氧化氫吸收劑的加入量,在保證脫硫效果的同時,降低了運行成本。
④ 不堵塔、阻力小:脫硫副產品為稀硫酸,不存在結晶堵塔等問題,吸收塔為大開孔率填料塔或空塔,系統阻力小(不超過1000Pa),節省主鼓風機動力消耗。
⑤ 副產品稀酸(30%)可回收利用:副產品不需二次加工,回收成本大大降低。
⑥ 無二次污染物產生:整個生產過程中不產生新的三廢產物,無二次污染,屬典型的清潔生產工藝技術。



